EIP Design

EIP Solution of a Gym

Roles
Product Management
UI Design
Tools
Notion
Sketch / Affinity Photo
Timeframe
March 2018, Taiwan
Product Designer @ Curves
An old fashion gym wanted to renovate its business solution from paper works to digital works. When a traditional company wants to revamp its business, the key is always the stakeholders, not the design or others. Thus, I’ll share more than the design as following.
1.Design Mission
1. Review the Requirement
2. Design the Mobile App
I was a product designer coordinating 3 engineers and 2 project managers. I took over the previous version that made 10 years ago, sketched the framework with a manager, and arranged the priority of development for the engineers.
2.Study Flow
Review the Old System → Interview the Clients → Conduct Function List with Managers → Design
3.Before Design
To discern the interest that stakeholders never told is more important than design. For example, the protein powder is the only reason why a stakeholder joined this conglomerate. Hence, even though this item is unprofitable, I still have to keep a seat for this item.

1.Requirement List

After endless meetings and discussions, my team and I conducted the requirement list for the next step.

2.Function List

Everything important means nothing important, so I have to arrange the sequence of the function list for developing the product.

3.Development Schedule

Besides, my team needed a schedule to follow and review. I tried different management software, such as Jira, Trello, Bitrix24 and etc. And I used Notion because it’s slight, user-friendly, and easy to learn. Also, my team members like it.
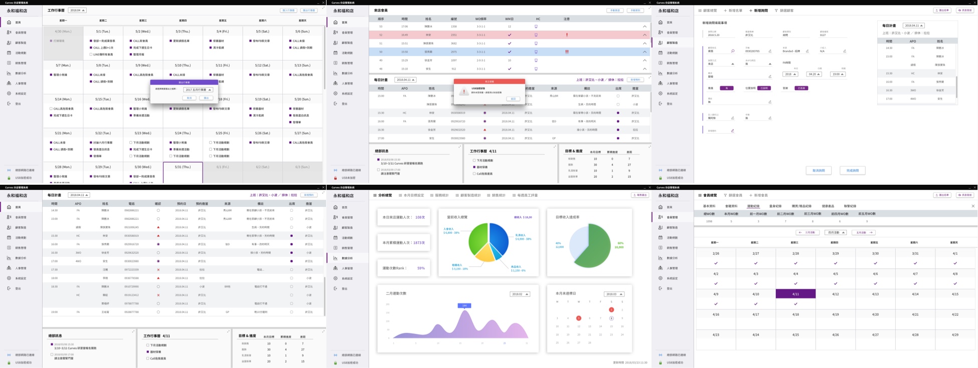
4.UI Overview

UI Collection

2.Nested Symbol

I learned the different naming systems from my team's engineers, and keeping team members to adopt the same naming language is powerful.
4.Design Application

1.Member Guide

2.Reserve Book

3.Desktop App

The coaches use the tablet app to help the students know their process and plan exercise schedules. The key function for this business is the coaches could promote and sell the products directly through this app. There is a transparent and friendly tunnel connecting the coaches and the students.
5.EIP Solution in the Future
EIP solution always solves the pain point of a large business, and design will play role in the solution. Especially the system could use excess data collected from clients. However, it’s difficult to conduct the functions without comprehensive insight. Therefore, a designer should demonstrate the potential of applications of data and guide the direction to develop the solution.